企業需要的不只是「有報表」,而是看得懂、能比較、可持續維護的報表範例。一份好的報表範例,應同時滿足紀錄、分析、溝通與決策四種用途,並能隨公司成長從 Excel 延伸到自動化管理。
如果你正在找財務報表範例、銷售報表範例、庫存報表範例,或想了解 Excel 報表範例為什麼會這樣設計,這篇文章會從用途、結構、模板規劃到系統導入,一次講清楚。
報表範例的核心價值,在於提供可直接套用的結構,讓企業用一致格式整理資料、追蹤結果並支援決策。不同部門使用的報表範例目的不同,但共同原則都是欄位清楚、口徑一致、方便比較。
報表範例就是一種預先設計好的資料呈現模板,包含固定欄位、計算邏輯、分類方式與彙總格式。它不只是表格,更是一套管理語言。
企業需要標準化報表,原因通常有三個:
以常見實務來說,中小企業在成長初期常因人員少、流程快,先用簡單表格記錄;但當部門增加、資料量變大,如果沒有標準化報表範例,就很容易出現版本不同、欄位不同、計算邏輯不同的問題。
三種常見報表範例的差異,主要在於管理目的與閱讀對象不同。
| 報表類型 | 主要用途 | 常見欄位 | 主要閱讀者 |
|---|---|---|---|
| 財務報表範例 | 檢視公司整體財務狀況與經營成果 | 收入、成本、費用、資產、負債、現金流 | 老闆、財務主管、會計 |
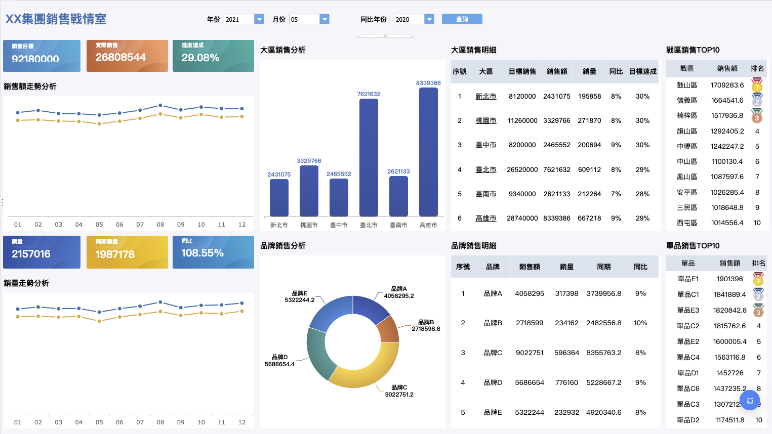
| 銷售報表範例 | 追蹤業績、客戶、產品與業務表現 | 銷售金額、訂單數、客戶別、產品別、區域別 | 業務主管、營運主管 |
| 庫存報表範例 | 管理進出貨、庫存週轉與缺貨風險 | 品號、庫存量、安全庫存、進貨日、週轉天數 | 倉儲、採購、營運 |
財務報表範例的核心在於反映企業整體經營結果與財務狀況,通常偏向正式、結構穩定、期間比較清楚。常見內容包含:

銷售報表範例則更偏向營運追蹤與績效管理,重點常放在:

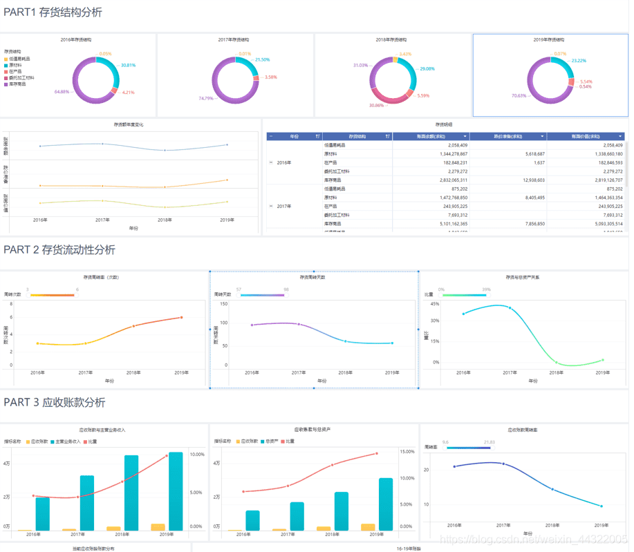
庫存報表範例則關注存貨狀態與周轉效率,常見欄位包含:

簡單來說,財務報表重結果,銷售報表重過程,庫存報表重風險與效率。若把三者混在同一張表,通常會讓重點模糊;比較好的做法是分開設計,再視管理需求做彙整儀表板。
Excel 報表範例之所以普及,關鍵原因是上手快、成本低、彈性高。對中小企業而言,這是最容易立即開始的工具。
常見原因包括:
但 Excel 的優勢通常集中在「起步階段」。當資料來源超過 2 到 3 個系統、多人同時維護、每月需要重複整併時,Excel 報表範例就容易暴露限制。這也是許多企業後續會考慮導入 fine 這類報表平台的原因,讓原本好用的模板不只可做,還能可管、可追蹤、可延伸。
財務報表範例的設計不是為了好看,而是為了讓經營結果能被快速判讀。標準結構之所以重要,是因為使用者需要在短時間內看出收入來源、成本變化、資金壓力與經營效率。
財務管理最常見的三大報表,分別回答三個不同問題:有沒有賺錢、家底如何、現金夠不夠。



這三張表之間彼此連動。例如公司可能損益表看起來有獲利,但若大量應收帳款尚未收回,現金流量表仍可能吃緊。這就是為什麼完整的財務報表範例不應只放單一報表,而要有相互對照的邏輯。
若以管理層角度來看:
報表好不好讀,往往不是內容多寡,而是欄位與比較方式是否合理。好的報表範例通常會把時間、分類、指標安排成固定邏輯。
常見設計原則如下:
期間固定化
建議至少包含本期、上期、去年同期,方便做月增與年增比較。
分類層級清楚
例如營收可先分產品線,再分客戶別;費用可分部門別,再分費用科目。
彙總規則一致
若本月以未稅金額計算,歷史資料也應採同口徑,避免錯判。
異常值容易被看見
可加入差異欄、百分比欄、條件格式或警示色。
重點先於細節
先呈現總表,再讓使用者往下看到明細,這比一開始塞滿所有資料更有效。
例如財務報表範例常見欄位安排會是:
| 科目 | 本月 | 上月 | 去年同期 | 月增率 | 年增率 |
|---|---|---|---|---|---|
| 營業收入 | |||||
| 營業成本 | |||||
| 毛利 | |||||
| 營業費用 | |||||
| 稅前淨利 |
最重要的指標要放在前面,讓讀者不用一直左右滑動才能抓到重點。例如:
期間比較要固定邏輯
如果本月用月比較、下月改成年累計,主管會很難判讀。所以應該固定呈現規則,例如:
彙總層級要清楚
報表不能只有明細,也不能只剩總數。理想設計通常會包含:
例如損益表中,可先列營業收入明細,再做營業收入小計;成本明細後做成本小計;最後得出毛利。這樣不僅方便追查,也能快速掌握全貌。
顏色與格式要有意義,不是裝飾
常見做法包括:
這樣的設計重點不在複雜,而在於讓主管一眼看出「差在哪裡」。
管理層不一定要看完整會計細節,但一定會在意少數關鍵指標。報表範例若能把這些指標前置,就能大幅提升判讀效率。
常見應放入的管理指標包括:
實務上,建議把指標區塊放在報表上方摘要區,明細資料放在下方。這種設計符合多數主管的閱讀習慣:先看結果,再決定是否往下追原因。
若企業處於快速擴張階段,還可以在報表範例中加入:
這種報表設計特別適合搭配 fine 進行跨部門整合,因為財務、銷售與庫存資料往往不是存在同一份 Excel 裡,而是散落在 ERP、POS、進銷存或人工表單中。
Excel 適合建立報表範例模板,但前提是先把欄位結構、公式規則與維護流程定義清楚。若只靠個人習慣建立,報表很快就會從工具變成風險來源。
一份好用的 Excel 報表範例,通常至少會分成三層:
這樣做的好處,是把資料輸入與報表輸出分開,降低誤改風險。
公式設計上,建議注意以下原則:
若是財務報表範例,常見函數可能包括 SUMIFS、XLOOKUP、IFERROR、樞紐分析表等;但工具再強,也比不上結構先設計好來得重要。
Excel 報表範例最大的問題,不是做不出來,而是做久了容易失控。特別是多人協作與跨部門彙整時,以下錯誤非常常見:
這些問題會造成兩種後果:第一,報表失去可信度;第二,主管花更多時間在核對,而不是決策。
根據一般產業觀察,只要月結流程還依賴人工整併多份 Excel,報表產出時間就很容易隨資料量增加而拉長。當管理需求從「做得出來」變成「要快、要準、要可追溯」,就該重新檢視工具架構。
下載任何報表範例模板前,最重要的不是格式漂不漂亮,而是它是否符合你公司的資料現況與管理流程。
建議先確認三件事:
第一,欄位是否符合實際需求
第二,誰能編輯、誰只能查看
第三,更新頻率與來源為何
如果以上三點沒有先確認,就算下載再多報表範例,最後也可能只變成一次性檔案,無法真正進入管理流程。
當企業的報表需求從單點表格,進入多部門、多系統、多角色協作時,單靠 Excel 往往不足。這時更適合導入 fine 類型的報表平台,建立可延伸、可控管、可自動更新的報表管理機制。
FineReport 的價值,不只是把 Excel 報表搬到系統上,而是把原本分散的資料來源整合成一致的報表邏輯。對企業來說,這代表同一份財務報表範例可以同步串接財務、銷售、庫存與營運資料。
實務上,FineReport 常見整合方式包括:
這樣的設計特別適合成長中的企業。因為前期可以沿用既有報表範例邏輯,後期再逐步把人工流程轉成自動化,而不用整套推翻重做。
最常見的升級場景,是業務團隊每週仍靠人工彙整 Excel 銷售報表。初期這樣做沒問題,但當業務人數、客戶數與產品線增加,報表就會出現延遲與落差。
升級流程通常如下:

這樣做的好處,是既保留使用者熟悉的閱讀方式,又解決人工整併問題。特別是當主管要即時看業績達成率、區域差異、客戶回購狀況時,自動化報表會比單純 Excel 檔案更穩定。
對許多正在評估報表平台的企業來說,fine 的價值正是在這裡:不只是做一張表,而是把表的產出流程系統化。
銷售與庫存如果分開看,決策很容易失真。業績成長不代表一定是好事,若高銷量商品持續缺貨,實際上可能正在流失訂單。
將庫存報表範例與業績報表範例串接後,常見可以看到這些管理畫面:

這種跨報表視角,通常很難靠多份獨立 Excel 即時完成,因為資料必須先被整合、清洗、對應欄位後,才有辦法被正確判讀。FineReport 在這種情境下,能把原本零散的報表範例升級成決策儀表板,讓營運、採購與管理層看的是同一套事實。
選對報表範例模板,比下載最多模板更重要。真正有用的模板,應該符合部門目標、資料來源與維護能力,並能隨著公司規模逐步優化。
不同部門的管理問題不同,因此適合的報表範例模板也不同。
財務部門適合:




業務與行銷部門適合:




採購與倉儲部門適合:




管理層適合:



若公司目前還以 Excel 為主,可先從最常用的 1 到 2 種報表範例開始標準化;若部門間已經常需要交叉分析,則可進一步考慮用 fine 將模板升級為共用報表平台。
報表導入成敗,通常不在模板本身,而在後續是否有人維護、是否有固定規則。以下是一份實用檢查清單:
導入前檢查
導入後維運
如果報表已成為日常管理核心,建議不要只把它當檔案,而要當成流程的一部分來經營。這也是企業從 Excel 走向 fine 報表平台時,最明顯的轉變:報表不再依賴個人,而是依賴制度。
不同規模的公司,適合的報表管理方式不同。關鍵不是一次做到最完整,而是在每個階段做對當下最有價值的優化。
小型公司(人少、流程簡單)
先用 Excel 報表範例建立基礎模板,重點放在欄位一致與月結規則固定。
中型公司(部門增加、資料分散)
開始區分部門模板與管理摘要表,建立資料交換規則,降低人工整併成本。
成長型企業(跨系統、跨據點)
導入 fine 這類平台,把財務報表範例、銷售報表範例與庫存報表範例整合為共同資料視圖,提升即時性與可信度。
集團或多品牌企業
重點改為權限控管、資料治理、版本追溯與跨單位比較口徑。
持續優化時,建議把握三個方向:
總結來說,好的報表範例不只是讓資料排得整齊,而是讓管理者在最短時間內看懂問題、追出原因、做出決策。若你目前正從 Excel 模板起步,可以先建立標準化結構;若你已經面臨多部門、多來源、多版本的挑戰,則很適合評估以 fine 為核心的報表管理方式,讓報表從「表格」真正升級為「管理系統」。
公司報表主要包含財務報表(如資產負債表、損益表、現金流量表)、業務報表與管理報表。
一年分為四季:Q1(1–3月)、Q2(4–6月)、Q3(7–9月)、Q4(10–12月)。
三大報表是資產負債表、損益表(或綜合損益表)與現金流量表。
財務報表五大要素為資產、負債、權益、收入與費用。
免費資源下載