
銷售報表是企業管理的重要工具。它將複雜的數據轉化為清晰的資訊,幫助你快速掌握銷售現況與市場趨勢。透過數據分析工具與商業智能平台,財會數據可以以圖表形式呈現,讓你更輕鬆地理解數據,發現潛在問題和機會。這些報表不僅提升了決策效率,還能優化資源配置,進一步提高企業競爭力。選擇適合的銷售報表範例,你也能快速掌握市場脈動,助力企業發展。
銷售報表是一種以表格、圖形等形式顯示企業銷售和回款情況的報表,它包括了銷售額、銷售利潤、回款額、回款率等關鍵指標的數據。銷售報表的功能在於幫助企業管理者及時了解銷售和回款的情況,以便及時採取措施提高銷售業績和優化現金流。同時,銷售報表還可以為企業的決策提供數據支援和市場分析,幫助企業更好地制定策略和規劃未來的發展。

以電商零售企業為例。主流的銷售額、訂單量、完成率、增長率、重點商品的銷售占比、各平臺銷售占比。更多的也可以跟蹤利潤、成交率(轉化率)、人均產出等。

一般來說,企業分析銷售資料主要有兩個目的。
在動手分析前,我們要先了解銷售數據包含哪些數據,以零售企業為例,銷售數據一般包括:銷售日期、銷售區域、銷售地點、經銷商、通路分類、產品系列、產品名稱、產品價格、銷售量、銷售數量等數據。
在了解數據後也不能急著開始分析,我們還要需要簡單了解業務背景,例如公司目前所處的市場狀況,重點銷售的區域、重點關注產品、產品類型、競品數據等等,這樣在數據分析過程更容易找到分析的思路,分析的結果也能夠發揮業務價值。
接下來就是資料分析的階段了,銷售資料分析主要就是從整體銷售/利潤分析、產品線、價格系統這三個角度出發來分析,具體如下圖所示:

分析近幾年的整體銷售額、銷量,與行業標準相比較,從而分析企業的業績狀況並判斷企業的業績變化類型。如果銷售成長大於銷售量成長,說明公司成長主要來自於產品平均價格的提高,它反映了市場平均價格的提高或客戶產品結構升級
這類成長叫做結構性成長,反之,銷售成長小於銷售量成長,顯示產品大致不變,但是銷售的量、購買產品的顧客數量增加了,這種成長成為容量性成長。
除了比較銷售額和銷售成長的大小之外,我們還可以從時間緯度分析銷售額、銷售量的變化趨勢
許多的消費品產業有明顯的季節性趨勢,根據季節性規律,分析銷售數據可以幫助我們對生產運作、通路供貨、庫存控制等做出合理的規劃。
在了解整體銷售狀況後,我們還可以對區域的銷售數據進行分析,看看哪些地區銷售情況比差,找出原因並且改善,而哪些地區是銷售情況比較好,找出銷售好的原因,總結經驗應用到其他區域。
除此之外,我們也可以針對企業銷售區域分佈與市場區域分佈進行比較分析,思考目前企業銷售區域分佈的合理性,提出改善方案。
產品線分析能幫助你了解不同產品的市場表現,並找出潛在的商機。你可以透過市場調查報告收集數據,確保其真實性與一致性。運用統計方法和分析工具,深入挖掘數據中的模式與趨勢,並撰寫報告提出具體建議。
從產品結構看重點產品和產品成長的合理性,企業的利潤來源和銷售量是否對應,來規劃調整企業未來的產品結構。
影響企業銷售的一個重要因素是單價,因此我們也可以對企業產品的整體價格結構進行分析,了解企業的優勢價位區間,合理調整價格結構。

集團大區銷售管理報表適合大型企業,幫助你掌握各大區的銷售表現。透過這類報表,你可以清楚了解每個區域的銷售額、利潤率和市場佔有率。這些數據能協助你評估不同區域的業績,並調整資源分配策略。
舉例來說,若某大區的銷售額持續增長,你可以考慮增加該區的市場投入。同時,若某區的利潤率偏低,則需檢視該區的成本結構與銷售策略。這些報表讓你能快速發現問題並採取行動,提升整體業績。

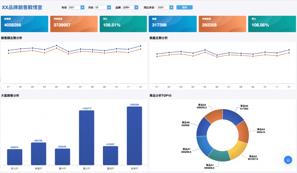
戰區銷售管理報表專注於即時數據的呈現,適合需要快速反應的銷售團隊。這類報表通常以視覺化的方式展示數據,例如銷售走勢分析,品牌銷售分析,銷售走勢分析,拜訪走勢分析,客戶經理拜訪分析,還有銷售明細表。
透過這些看板,你能即時掌握戰區的銷售進度,並快速調整策略。例如,若某戰區的目標達成率低於預期,你可以立即與當地團隊溝通,找出問題並制定解決方案。這種即時性報表能大幅提升團隊的反應速度,確保銷售目標的實現。

客戶經理銷售管理報表專為個別銷售人員設計,幫助你追蹤每位客戶經理的業績表現。這類報表通常包含銷售走勢分析,拜訪走勢分析,單品銷售量TOP10,品牌銷售分析等資訊。
你可以從多種客戶關係管理平台獲取這些報表。例如,CRM系統提供銷售管理和客戶分析功能,FineReport報表工具支持深度數據分析和報告生成。這些工具能幫助你深入了解每位客戶經理的工作表現,並提供針對性的指導。
透過這些報表,你能清楚掌握每位客戶經理的優勢與不足,進一步提升團隊的整體效率。這些銷售報表範例不僅能幫助你優化管理流程,還能提升企業的競爭力。

直播營運數據報表是現代電商和內容創作者不可或缺的工具。透過這類報表,你可以全面掌握直播過程中的關鍵數據,進一步優化直播策略,提升銷售轉化率。
直播報表通常包含成交趨勢,轉換分析,流量分析,用戶地理分析,用戶年齡分析,用戶性別分佈等指標。這些數據能幫助你了解觀眾的行為模式。例如,觀看人數的變化趨勢能揭示直播的吸引力,互動次數則反映觀眾的參與度。商品點擊率和成交率則直接影響你的營收表現。
舉例來說,假設某場直播的商品點擊率高,但成交率低。這可能意味著商品的價格或描述未能滿足觀眾需求。你可以根據報表數據,調整商品定價或優化產品介紹,提升轉化效果。

此外,直播營運數據報表還能幫助你分析不同時段的觀看表現。透過比較高峰時段與低谷時段的數據,你能選擇最佳的直播時間,吸引更多目標觀眾。這些數據分析能讓你更精準地規劃直播內容,提升整體效益。
你前面看到的銷售報表範例都是由很多企業都在使用的報表軟體FineReport製作的,它能從很多方面讓你事半功倍:
| 功能 | FineReport核心優勢 | 銷售場景描述 |
| 跨系統資料整合 | 連線ERP/CRM/MES等異構系統,整合銷售、庫存、財務資料,支援多業務資料跨系統整合呈現 | 消除渠道資料孤島 |
| 動態引數查詢 | 提供強大的引數設定功能,進行復雜儲存查詢操作,支援按日期/區域/產品線實時篩選 | 3秒生成區域銷售明細 |
| Word業績報告 | 將動態變化的部分與引數(如合同編號)繫結,按資料批次生成報告 | 自動生成帶圖表的經銷商對賬單 |
| 3D戰情室 | 5min搭建高階戰情室,內建3D地圖元件 | 直觀呈現城市渠道滲透率 |
| 預警閉環管理 | 對關注的重點指標設定靈活預警條件,異常時任務流轉至責任人待辦中心 | 實時攔截渠道竄貨/庫存超限 |
| 鑽取聯動 | 靈活的參數傳遞功能,可輕鬆實現報表間的聯動、鑽取等分析操作 | 點選“退貨率”自動關聯庫存週轉 |

具體而言,FineReport能夠提供:




銷售報表是提升業務決策的重要工具。透過報表,你能快速掌握市場動態,並根據數據制定精準的策略。掌握範例與製作技巧能讓你快速上手,並提升工作效率。選擇適合的工具與模板資源,能幫助你節省時間,專注於核心業務。立即開始嘗試,並持續優化你的銷售報表,讓企業在競爭中脫穎而出!

免費資源下載