
製作報表時,你是否常感到疲憊不堪?傳統報表製作不僅耗時,還充滿了繁瑣的手動操作,例如數據收集和格式化。這些重複性高的工作,讓你加班成為家常便飯。
然而,動態報表與自動化工具的出現,為報表製作帶來了全新解法。舉例來說,物流企業利用機器人監控庫存變化,並推送補貨通知,有效避免缺貨狀況。此外,媒體公司每日自動收集全球新聞資訊並進行分類整理,編輯效率提高超過50%。這些案例顯示,自動化工具不僅能提升效率,還能簡化管理流程。
報表是用來呈現數據和資訊的工具,幫助你快速了解業務狀況。其英文為 Report 。它不僅能記錄每日產出,還能協助企業評估個人及部門的附加價值。透過報表,你可以進行效能分析,並整合資源以提升運作效率。例如,生產日報表能追蹤每日生產效能,為管理者提供真實的數據支持,幫助制定有效策略。這些功能使報表不僅僅是數據的呈現,更成為企業決策的重要依據。
靜態報表是固定格式的數據展示,適合用於呈現歷史數據或不常變動的資訊。例如,公司年報通常以靜態報表形式呈現,包含策略規劃和未來展望,輔助財務報表分析。這類報表的優勢在於清晰易讀,適合長期保存和參考。

動態報表則能即時更新數據,適合需要頻繁變動的業務場景。它可以結合報表工具,實現數據的即時分析與視覺化。例如,某企業導入報表系統後,動態報表能即時反映發票處理進度,數據準確性提升至 99%。這樣的功能大幅提升了工作效率。

在企業內部,報表是管理者的重要工具。它能幫助你追蹤部門績效、分析資源分配,並制定改進計劃。例如,摩根士丹利採用報表工具生成內部報表,提升了 98% 的工作效率,並改善了客戶滿意度。
報表也是與客戶溝通的關鍵橋樑。透過專業的報表,你可以清晰地展示業務成果,增強客戶信任。例如,市場數據報表能幫助你分析行業趨勢,並向客戶展示企業的競爭力。這不僅提升了報告的專業性,還能促進合作關係。

在使用 Excel 製作報表的過程中,手動數據收集是最耗時的環節之一。你可能會面臨以下挑戰:
這些問題不僅降低了工作效率,還可能導致決策失誤。
多源數據的格式化與整合是另一大挑戰。不同部門生成的報表往往採用差異化的日期格式、貨幣符號或計量單位,需手動調整以確保一致性。此過程需逐項核驗數據邏輯關聯,耗時且易因人為疏忽導致錯誤。研究表明,自動化工具可通過標準化流程與算法匹配,將數據處理效率提升數倍,並大幅減少人工工時。
傳統報表製作涉及大量重複性操作,如定期複製粘貼數據、調整報表格式等。此類機械性任務佔據員工大量工作時間,導致人力資源浪費。同時,長期執行單調操作易引發疲勞與注意力下降,間接增加錯誤發生概率,並對員工身心健康產生負面影響。
“延伸閱讀:如何快速上手報表製作?完整教學指南”
選擇合適的報表工具能顯著提升工作效率,並減少報表製作的繁瑣過程。以下為幾款市場上廣受好評的報表工具,幫助你快速找到適合的解決方案。
FineReport 是帆軟自主研發的企業級Web報表工具, 秉持低程式碼的理念,易學易用,功能強大,有多年的打磨沉澱,是報表軟體的頭部產品。
FineReport 以專業、簡捷、靈活著稱,僅透過簡單的拖曳操作便可製作複雜報表,輕鬆實現報表的多樣化展示、互動分析、資料輸入、權限管理、定時調度、列印輸出、入口網站管理和行動應用、程式等需求。用 FineReport 製作報表有很多優勢:
| 用戶痛點 | FineReport解決方案 | 核心價值 |
| 資料孤島難整合 | 全鏈路資料建設,支援異質資料來源連線 | 打通企業資料,實現跨系統整合分析 |
| 報表開發效率低 | 類Excel低程式碼環境+拖拽操作 | 5分鐘快速開發複雜報表,降低IT負擔 |
| 資料收集效率低下 | 支援搭建數據互動表單,並提供豐富的填報控件型別,透過手動輸入資料、excel批量匯入資料。 | 透明的資料收集流程,幫助企業打通資料應用全鏈路 |
| 決策資料分散難聚焦 | 戰情室大屏(類PPT設計+多屏自適應) | 一屏掌控全業務指標,實時決策支援 |
| 報表推送管理複雜 | 定時排程+智慧預警推送 | 異常資料主動找人,閉環管理風險 |
| 圖表之間相互獨立,缺少聯動 | 靈活的參數傳遞功能,可輕鬆實現報表間的聯動、鑽取等分析操作,強大的參數設定功能,可自定義各種查詢條件。 | 支援圖與圖,圖與表,表與表之間的聯動分析,快速地查找到他們需要的信息,而不必手動搜索或瀏覽整個報表。 |

詳細跟大家講幾個功能:
FineReport 強大的全鏈路資料建設能力,輕鬆整合ERP、MES、CRM等分散在各業務系統的資料,一舉解決跨系統資料孤島問題,為報表提供統一、準確的資料基礎。

FineReport 採用類Excel拖拽設計,業務人員可以自行拖曳組件+SQL取數,快速生成複雜報表,同時具備動態分頁/分組/格間計算功能。

想在報表中提前洞察問題?預警推送功能讓你為核心KPI設定規則,一旦異常(如庫存超標、業績未達),系統會主動推送預警,幫助你在撰寫分析時有的放矢。

企業以往用 Excel 製作的報表,圖表之間相互獨立,缺少聯動,如果需要查看不同層次的詳細資料,通常需要手動查找和篩選,操作繁瑣耗時,導致資料分析效率低下。FineReport 鑽取聯動功能可以通過聯動不同部分的數據,幫助用戶更加直觀地理解數據之間的關係和數據的變化趨勢。它還提供強大的參數設定功能,可自定義各種查詢條件,支援數十種查詢方式,使用者透過介面輸入查詢條件,可以控制報表顯示的內容以及形式,以輕鬆快速地查找到他們需要的信息,而不必手動搜索或瀏覽整個報表。

SAP Crystal Reports 是一款功能強大的報表工具,適合需要處理大量數據的企業。它提供靈活的報表設計工具與數據來源整合功能,幫助你快速生成高品質的報表。
特點:Crystal Reports提供了強大的報表設計和產生功能,支援多種資料來源。
優點:報表格式豐富,列印功能優異。
缺點:操作相對繁瑣,需要時間學習與掌握。

BIRT(Business Intelligence and Reporting Tools)是一款開源的報表解決方案,適合需要高度自訂功能的使用者。它的靈活性與擴展性使其成為開發者的首選。
特點: BIRT提供了可視化的報表設計工具,支援多種資料來源。
優點:易於與Java應用程式集成,可擴充性強。
缺點:對於複雜報表的設計與調整需要IT有一定的技術水準。

Pentaho Reporting 是一款功能強大的商業智能工具,專注於數據整合與報表生成。它的靈活性和多樣化功能使其成為企業數據分析的理想選擇。以下是 Pentaho Reporting 的核心特點。
特點: Pentaho Reporting是Pentaho BI Suite的一部分,提供基於Java的報表引擎。
優點:可與Pentaho BI Suite集成,適用於企業級應用。
缺點:對於一般使用者來說,會感到過於龐大和複雜。

JasperReports 本質上是一個基於Java開發的開源的Java報表引擎,是一個Java類別庫,沒有自己的表達式語法,是iReport的後端引擎。
JasperReports不是針對最終用戶,而是針對那些需要報表功能添加到自己的應用程式的Java開發人員。
優點:
缺點:

選擇報表工具時,企業需要根據自身的業務需求、技術能力、預算以及對資料視覺化的需求來決定。總的來說,FineReport 功能全面、資料整合能力強大,適合需要高度客製化報表的企業。SAP Crystal Reports 的資料視覺化和報表設計能力較強,適合需要進行深入資料分析的團隊。BIRT作為開源工具,適合有一定技術基礎且希望節省成本的企業。最終,選擇哪一款報表工具,還需企業根據自身狀況進行全面評估。
“延伸閱讀:報表工具怎麼選? 2025最佳報表工具大評測!”
想實現自動化報表,有三個關鍵方向要弄清楚:
選擇好報表製作工具後,透過這些技巧,你可以讓報表不僅僅是數據的呈現工具,更成為提升決策效率的重要幫手。
對大部分公司來說,生產進度只能人工整理匯總 Excel 表格,資料亂且雜,報表人的取數工作肉眼可見的困難。這就是為什麼大家在做日報週報的時候,想要的資料取不出來,想填的資料填不進去,費了半天整理的一堆日報只能爛在自己手上。
但用 FineReport 直連資料庫功能,就可以很好解決這個問題。
FineReport 在資料庫的支援下搭建了一個資料中心,想做報表時就可以直接從庫中取數;同理你也可以將其整合到OA系統、ERP系統之中,隨時取數、找數做報表。
除此之外,FineReport 還擁有填報功能,資料部門可依照業務人員所提的需求來設計填報範本。業務人員透過設計好的範本錄入數據,數據就會同步到資料庫中。

FineReport 可以將製作好的範本保存在資料平台中,之後需要再次製作報表時直接將範本調出來就可以用,一勞永逸。

一份吸引老闆眼球的報表,僅僅實現上述的效果是不夠的。配上炫酷的動態視覺化效果,才能讓你的資料視覺化遠離枯燥!只要在 FineReport 中選擇自帶的數據圖表就可以非常直觀地觀察數據,而且圖表組件之間還能實現連動和下鑽。

製作好報表範本後將其保存在資料平台裡,再把資料的呈現方式美化,就完成了報表的自動產生。
一般企業每天的報表都是按時發給領導的,但是每次都需要手動交報表,一旦臨時有事,還要麻煩其他同事幫自己交報表。
這個問題可以用 FineReport 的定時調度功能解決,在系統設定好定時任務,它會自動按時將做好的報表發送郵件或短信給查看報表的人。

自動化報表流程不僅可以減少人力、時間成本,還可以讓數據部門把主要精力放在數據分析上,真正把數據的價值用到位,讓數據推動業務,輔助管理者進行決策,而不是僅僅讓數據的價值停留在領導的手機和郵箱裡。
雖然有了報表工具,但在實際報表製作中,很多人依然會犯下一些錯誤,導致報表難以閱讀,甚至誤導決策。以下列出最常見的錯誤與解決方式。
有些人會將所有資料都塞進一份報表,造成資訊過載。
在學習報表製作的過程中,直接參考現成的報表範例是最快的方式。透過範例模板,你可以快速理解報表設計邏輯,並套用到實際業務場景中。以下給朋友們分享一些常見的報表範例,都是由FineReport 製作的:
業績報表展現了一個專案或個人工作的結果,將一個企業或個人在一段時間內產生的業績用圖表,文字,資料的方式表現出來。

“延伸閱讀:業績報表範例解析 快速提升銷售業績”
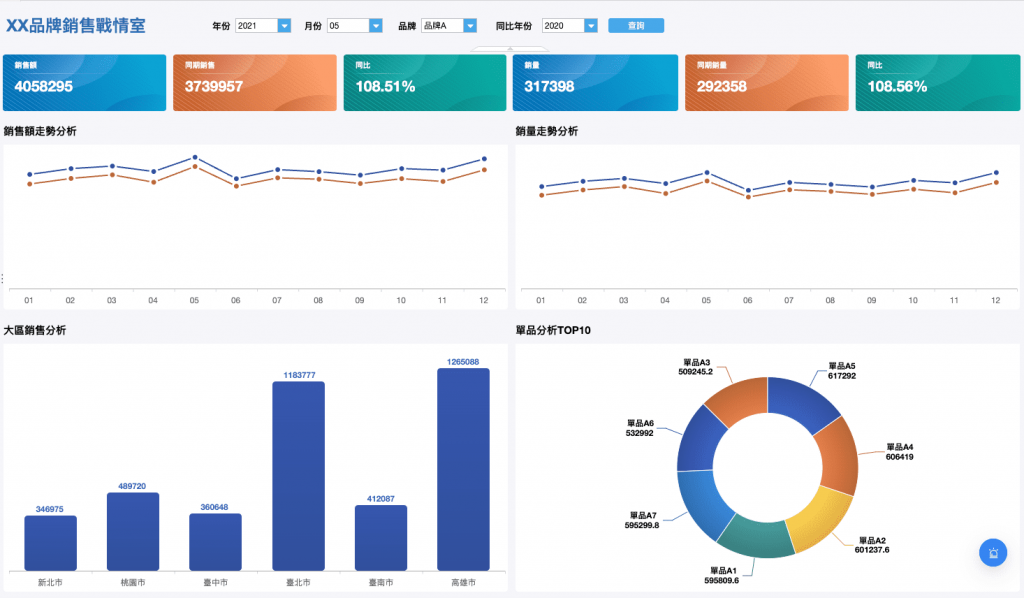
銷售報表幫助企業分析銷售運營狀態,發現並改善其中的問題,最終提升企業競爭力。

”延伸閱讀:銷售報表範例全攻略 教你輕鬆上手”
生產報表用於監控工程進度和產品生產情況,主要應用於製造業。

報表在現代商業中扮演著不可或缺的角色。它不僅能幫助你快速掌握數據趨勢,還能為企業決策提供有力支持。嘗試本文提到的技巧與工具,將理論付諸實踐,讓你的報表製作更高效、更專業。如果你想進一步提升技能,可以參考線上課程或專業書籍,持續學習並優化工作流程。現在就行動,讓報表成為你工作中的得力助手!
免費資源下載