你可以把採購管理想成企業運作的心臟。採購管理負責確保公司擁有所需的原料、商品或服務。許多企業會根據採購品項和服務特性,將供應商分成八大類。企業設有專業採購部門已經成為常態。
你在企業裡會聽到「採購管理」這個詞,英文叫做「Procurement Management」。這不只是單純的購買行為。你需要規劃、執行、控制整個採購流程,確保公司能夠取得合適的原料、商品或服務。採購管理的目標是讓企業在正確的時間、用合理的價格,獲得品質可靠的物資,並且支持公司的長期發展。
下表整理了採購管理的核心要素,幫助你快速掌握重點:
| 核心要素 | 說明 |
|---|---|
| 採購尋源 | 定義需求,比較供應商投標,運用最佳實務取得利潤。 |
| 合約管理 | 簡化合約建立,使用標準化範本和自動化管理來控制成本。 |
| 請購 | 依照公司政策執行議定的節省金額,減少無合約支出。 |
| 供應商管理 | 評估供應商資格,管理供應商關係,確保供應商能力和風險狀況。 |

不同類型的採購管理有不同的重點,以下是常見的採購管理類型:
採購管理不只是購買,更是企業戰略的一部分。你需要主動參與經營,和各部門協作,讓採購成為企業成長的推動力。
採購管理的流程不只是單純的下單與收貨。流程圖能幫助你清楚掌握每個環節,減少溝通誤差。

採購管理看似單純「下單買東西」,但在企業中,其實牽涉到成本控制、供應風險、品質管理與跨部門協作。一旦流程不透明,就容易出現採購延宕、重複採買、比價不完整、供應商失控等問題。
標準的採購作業流程通常包含七大階段,以下逐一解析。
(1)需求提出(PR:Purchase Requisition)
採購流程的起點來自需求單位提出請購,內容須包含:
(2)詢價與比價(RFQ:Request for Quotation)
採購針對 PR 問題向多家供應商詢價,取得:
(3)選商與核准(Vendor Evaluation)
比價後需進行供應商評估,包括:
(4)採購下單(PO:Purchase Order)
確認供應商後,採購開立 PO,並由對方簽回。
PO 應包含:
(5)供應商交貨(Delivery)
供應商依 PO 交貨,需同步回報:
(6)驗收(GR:Goods Receipt)
倉庫、品質或使用單位根據 PO 與驗收標準檢查:
並填寫驗收紀錄(含照片、檢測數據)。
(7)請款與對帳(Invoice / Payment)
供應商提供發票後,需進行 三方核對(3-Way Match):
三者一致後才可進入付款程序。
在企業裡執行採購管理時,會發現工具的選擇直接影響工作效率和資料準確性。常見的工具有Excel、表單化流程,以及專業採購管理系統。每種工具都有不同的適用情境和限制。
下表比較了不同採購管理工具的優缺點:
| 比較面向 | Excel | 表單化流程(流程工具) | 採購管理系統 |
|---|---|---|---|
| 主要優點 |
|
|
|
| 主要缺點 |
|
|
|
| 適用情境 |
|
|
|
| 流程控管能力 | ★☆☆☆☆(幾乎無) | ★★☆☆☆(基礎) | ★★★★★(完整透明) |
| 協作能力 | ★☆☆☆☆(檔案版本混亂) | ★★★☆☆(表單統一但仍需人工追蹤) | ★★★★★(多人協同、權限控管完善) |
| 資料分析能力 | ★☆☆☆☆(需手工整理) | ★★☆☆☆(簡易統計) | ★★★★★(儀表板、成本分析、供應商績效) |
目前,不論企業選擇何種採購管理工具,也因為普遍資訊化和數位轉型程度不高,缺乏一套統一、高效的採購系統。採購管理存在一些普遍的流程難點、痛點:
採購過程監控難:導入初期仍面臨資訊斷層
採購管理系統要真正發揮「全流程監控」的效果,前提是所有部門都願意且能夠依規定上傳資料。若企業內已有多個獨立系統(如 ERP、WMS、CRM、財務系統),但未串接:
採購管理系統不是買了就有效,需要跨部門協作與流程標準化才能真正落地。
供應商管理難:系統功能再強,也需企業建立供應商制度
多數採購管理系統都提供供應商資料庫、績效評分、稽核紀錄等功能,但若企業本身沒有:
那麼系統內就會出現:
系統不是供應商管理的替代品,企業仍需制度化供應商管理辦法。
針對企業在採購管理中的痛點,企業要強化採購管理,除了制定流程與制度,更需要有一套資訊化、標準化、可追蹤、可分析的管理技術指引。這些指引大致可分為以下三大方向:
FineReport 作為一款專為企業設計的, 集數據展示和數據錄入功能於一體的企業戰情室報表工具,在落實上述技術指引時具有多項關鍵優勢,特別適合用來打造智慧採購管理。
以下歸納了FineReport 的技術優勢:
企業可透過 FineReport 建立「採購管理綜合分析看板」,將請購 → 比價 → 下單 → 驗收 → 請款等流程節點可視化,並標示每個節點的狀態與責任人。管理者可即時掌握:
這種「流程透明 + 進度即時掌握」功能,大幅降低過程監控盲點。

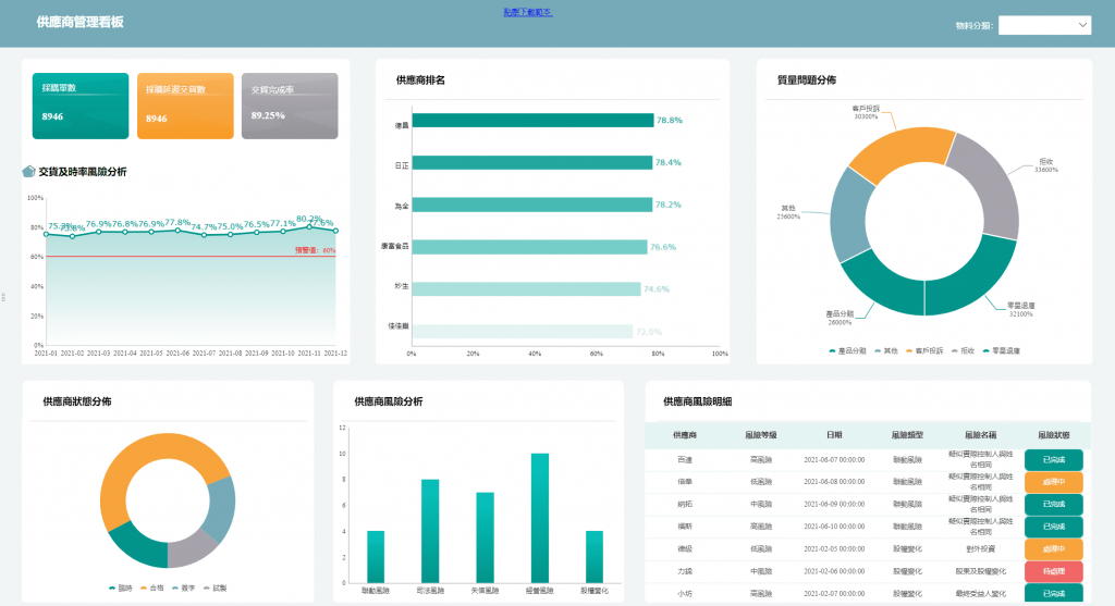
FineReport 提供供應商管理看板與風險登錄功能。企業可以:

這樣的做法有效補足「供應商管理難、風險高」的挑戰。
透過 FineReport,企業可以將分散於不同系統或手工記錄的資料(採購單、供應商資料、驗收結果、成本、交期、付款紀錄等)整合起來,生成統一的資料倉庫與報表系統。
管理者透過儀表板,可以看到:

這讓採購不再只是「下單 + 支付」,而成為「 資料驅動、風險可控、決策可追蹤 」的流程。
如果你想了解更多採購管理的解決方案,可以參考:智慧採購管理:創新採購策略降本增效,引領業務成功!
免費資源下載